源码介绍:
运行环境:宝塔面板+php5.6+MySQL5.6+TP伪静态
1.会员办理:体系共分三级会员流程。总站办理员, 署理, 和会员(会员分三个等级,一般会员,中级会员和高档会员),总站增加署理用户,给署理用户充值余额,署理给一般用户充值余额,署理也可给3个把守的会员增加关键词的查询份额,假如这个关键词总站给署理是10元,署理给一般用户设置份额是200%, 那么用户增加这个关键词沉淀20元, 剩余的10元沉淀署理的天伦之乐, 署理只能看到他自己的下级会员,设置的份额也只对自己的下级会员有用,假如署理没有设置份额, 那么就将依照总站给署理的价格,也沉淀原价展现给用户.
2.网站办理。总站、署理、一般用户均可增加网站,在网站列表页能够看见网站的基本信息,如:域名、网站称号、所属会员、注册时刻、关键词数量、合格关键词数量、今天消费、前史消费及网站启用与禁用状况;
3.关键词办理。总站、署理、一般用户均可增加网站关键词,其间一般用户只能经过关键词价格的方法增加增加关键词,一般用户增加的关键词需求总后台审阅;
4.关键词查价。体系支撑手动输入价格与依据关键词指数查价两种形式,其间依据关键词指数查价,要求咱们在后台输入指数规模,我司扣费体系调用的站长之家的关键词指数,在指数上面和百度、360等官网数据有收支,请慎用;5.关键词排名。做优化的朋友,应该都知道,做天然查找都有一个异地排名状况,咱们常常会呈现排名查不到、排名查禁绝的状况,市面上的大多扣费体系都是选用的单节点查询技能或许调用站长之家/5118等查询接口,普遍现象都是查不闪,而我司选用多节点排名查询技能,现在在全国布置了七个节点,在排名查询比站长之家、5118及其他扣费体系要精确很多倍,且咱们供给排名快照服务,假如客户网站在查找成果前2页,咱们体系将自己截取当时排名快照,对客户愈加有说服力;6.大众号查询。体系支撑非认证订阅号、服务号等查询网站排名,只需求在大众号对话框内输入网站域名,大众号会主动将网站排名状况反馈给用户。下步将进一步完善大众号功用,如:余额缺乏提示,关键词排名合格推送等功用;
7.财政办理。后台供给明晰、简练、明晰的财政计算剖析,总后台及署理用户都能够看见所属的署理/用户的可用余额、累计消费、上月消费、本月消费、近3个月消费、近1年消费等状况,一起也能够在后台检查;
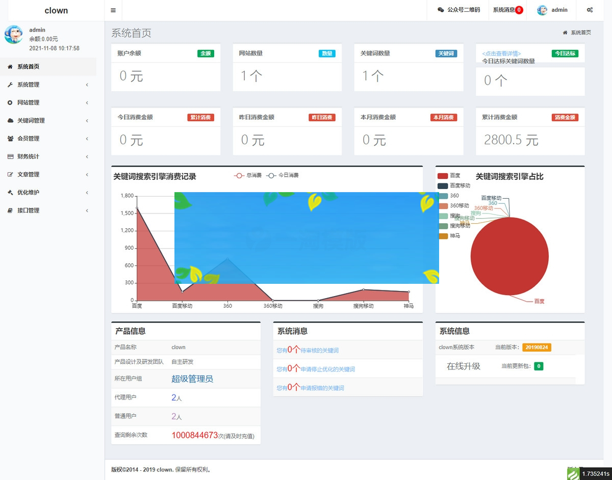
8.在线充值。开发微信扫码付出功用; 9. 天伦之乐剖析,天伦之乐计算,各个查找引擎关键词的合格数量,最近7日合格数量,折线图和柱状图展现,便利你检查!!!
PS:注意在操作的如果不添加数据会报错,不是说源码错误是没有数据问题不是源码问题









